1
优质案例拆解
案例名称:八马茶业抖音直播拆解
案例行业:实体零售、茶业
拆解作者:橙子
案例目标:拉新转化
案例标签:福袋、买一送一、拼装
1
品牌调研
一、行业背景
1)全球茶行业市场规模持续扩大,步入更快增长期。国内茶行业供给稳步增长,需求快速走强。

2)新渠道、新消费、新客群、新模式为茶行业注入全新发展动力。

3)中国的茶文化源远流长,历史悠久,但茶行业市场集中度低,茶企数量虽多,却呈现整体规模小,且分散的特点。业内认为,我国茶市场整体呈现着“有品类无品牌”的现象。
目前,我国A股仍然没有一家以茶业为主营业务的企业,从消费者对茶品牌的认知来看,大部分消费者购买茶业时想到的是购买哪种茶叶,而不是什么品牌的茶业。可见,茶企的品牌化仍然任重而道远。
4)抖音平台茶行业发展
抖音电商茶行业整体交易规模增速亮眼,消费者以80后男性为主,中高线城市占比高,地域产销呈正相关,兴趣圈层效应叠加,茶行业消费者广泛的兴趣偏好为增长带来更多可能。

结合相关数据可以发现,抖音生态下用户注重茶所蕴含的传统文化,如何制茶、泡茶、品茶等相关茶知识都非常受用户欢迎。
其次,由茶的场景化所呈现的茶生活延伸出处的茶礼、茶器、茶艺也成为茶行业的重要组成部分。

茶行业有品类无品牌的局面正在被抖音逐渐改变。
二、品牌背景
中国茶叶成立于1949年,是新中国第一个国有专业公司,拥有新中国第一个茶叶商标“中茶牌”。
1)全品类产品组合
中华老字号资源库中是唯一一家全品类茶叶企业。公司经营的茶产品包括红茶、乌龙茶、花茶、白茶、六堡茶、普洱、黑茶、茶饮料等全品类茶产品,形成多元化的优势产品组合。
2)品质形象
中粮集团“全产业链”战略指导下,通过“公司+供应商+农户”运营模式控制优质茶叶资源,有力地保障了产品的卓越品质;拥有先进的生产加工技术和设备,专业化程度高,生产标准严格。
3)销售渠道
借助1400多家专卖店及 35000 多个零售终端组成的遍布国内外市场的销售网络。
4)技术研发
旗下拥有多家“高新技术企业”,及4名享受国务院特殊津贴的特级茶叶大师和28位高级专业技术大师,是普洱熟茶加工技术、新工艺白茶加工技术、红碎茶加工技术、速溶茶加工的开创者。
5)优质产区 稳定高产
全面掌控优质茶叶资源,可控茶园达到9万亩。同时中茶公司在福建、云南、广西、湖南、安徽、浙江六大产区,拥有13家茶叶生产工厂,实现各个茶类、各种产品形态的产能布局全覆盖,年产能3.5万吨。
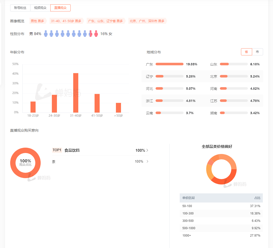
三、用户画像
- 男性居多;
- 31-40、41-50岁居多;
- 一二线城市居多;
- 价格偏好:50-100占比最高有37.31%,其次是1000+,占比27.97%,画像上看消费偏好存在断层。

抖音平台茶行业用户画像:
中茶的直播粉丝画像和抖音茶行业有较大出入,整体粉丝群还是趋向于传统茶,更受中老年有消费能力男性的喜爱,对年轻消费者缺乏吸引力。

2
货品拆解
一、商品(购物车)拆解
- 直播间小黄车共上架41个sku+1个福袋。
- 小黄车营销活动均使用的秒杀活动。

官方店主号主推普洱,销售额排名前10的sku单价仅1款百元产品,其余均上千。

二、直播间 / 过品节奏
1)主播过品大概5分钟过一款,主推品+搭配测品/利润品,主推品会周期性重复多次介绍,其余品会减少介绍次数;
2)如果有用户提出想看的品,主播会优先讲解当前品,3-5分钟后给用户介绍需求品,提升停留;
3)福袋约每15-20分钟放一次,15分钟开奖,要求评论(预热双12,评论公屏提醒用户活动力度);

三、组品
选品推荐根据冬季以及场景来搭配推荐。
两个官方直播间选择了不同的品类,避免抢目标流量。近30天1店上架120款sku,2店上架133个sku,1店销量是2店两倍,销售额十倍。
1店组品采用堆数量策略,sku单价基本都在1k以上;2店组品相对数量上没有去做过多叠加,且品类价格也相对较低,因此组品sku单价基本在百元左右。
按销售数据来看,组品可大致分为引流+爆品/利润品+测试,引流品用来吸引新粉停留+首单转化,爆品也是利润品,因为客单价较高,应该有一个不错的利润率,测品讲解次数少,数据好后期选品、组品。

四、总结&思考
1、直播间节奏
两个直播间的节奏风格均不同,针对客群也不同。
1店女主播节奏较快,专注推品,节奏性和营销性更重;2店男主播互动性更好,更能满足直播间用户需求,氛围更加轻松开心。
2、组品
从选品来看两个直播间虽然选择了不同的品类,但都是中茶的明星品类,受众广泛知名度高有一定的用户基础,且一定程度上避免了两个官号打架抢流量的情况。
从组品方法来看:
①引流品控制在百元内,可快速提升直播间转化;
②爆款在百元区间内,通过买赠方式组品,层层加码,将折扣做到3折左右,刺激用户在直播间冲动消费;
③利润款均是千元级别高品质好茶,一般是老客购买,消费能力也比较强,只需要略有折扣和好价就能带动一定的转化;
选品和组品上中茶都值得借鉴~
3
场景拆解
一、场景设置
1、账号主页设置
背景:统一选择了茶室茶园+品牌Slogan;
介绍:品牌介绍+价格+品牌理念;
短视频作品:
1)普洱和黑茶的系列产品,封面视频风格统一,合集有中茶剧场和纪录片;
2)系列视频+直播高管切片视频;

2、直播间布景
背景:冬季古风美女围炉煮茶雪景+旗舰店背书+品牌logo和集团logo;
前景:桌子+讲解商品;
贴片:无;
主播:1店女主播,2店男主播,都在25-30岁左右,比较有直播经验,能控场;

布景上既体现了中茶的传统茶底蕴,也融合了冬季饮茶场景和当下热门围炉煮茶场景,选景合适。
二、直播间氛围
主播+场控组合;
主播:介绍产品信息、口味,和公屏进行互动,引导用户关注、参与福袋抽奖,以及憋单和逼单;
场控:上架产品、加折扣、加库存等,没有太多的直播氛围上的辅助作用,基本是基于;
整体氛围:
1)主号偏正式,带货节奏控场能力比较强,有自己的直播固定节奏,直播间比较成熟;
2)推广号互动性更强,播品更随意,偏向迎合直播间用户;
4
直播数据
1、官方号直播数据总览


转化漏斗:
周年庆>双十二>平日场。

单日数据分析:
每天平均播3场,每场直播5h,从早上6点到凌晨1点;大促流量好会持续直播不下播。

5
策略拆解
一、抖音布局策略
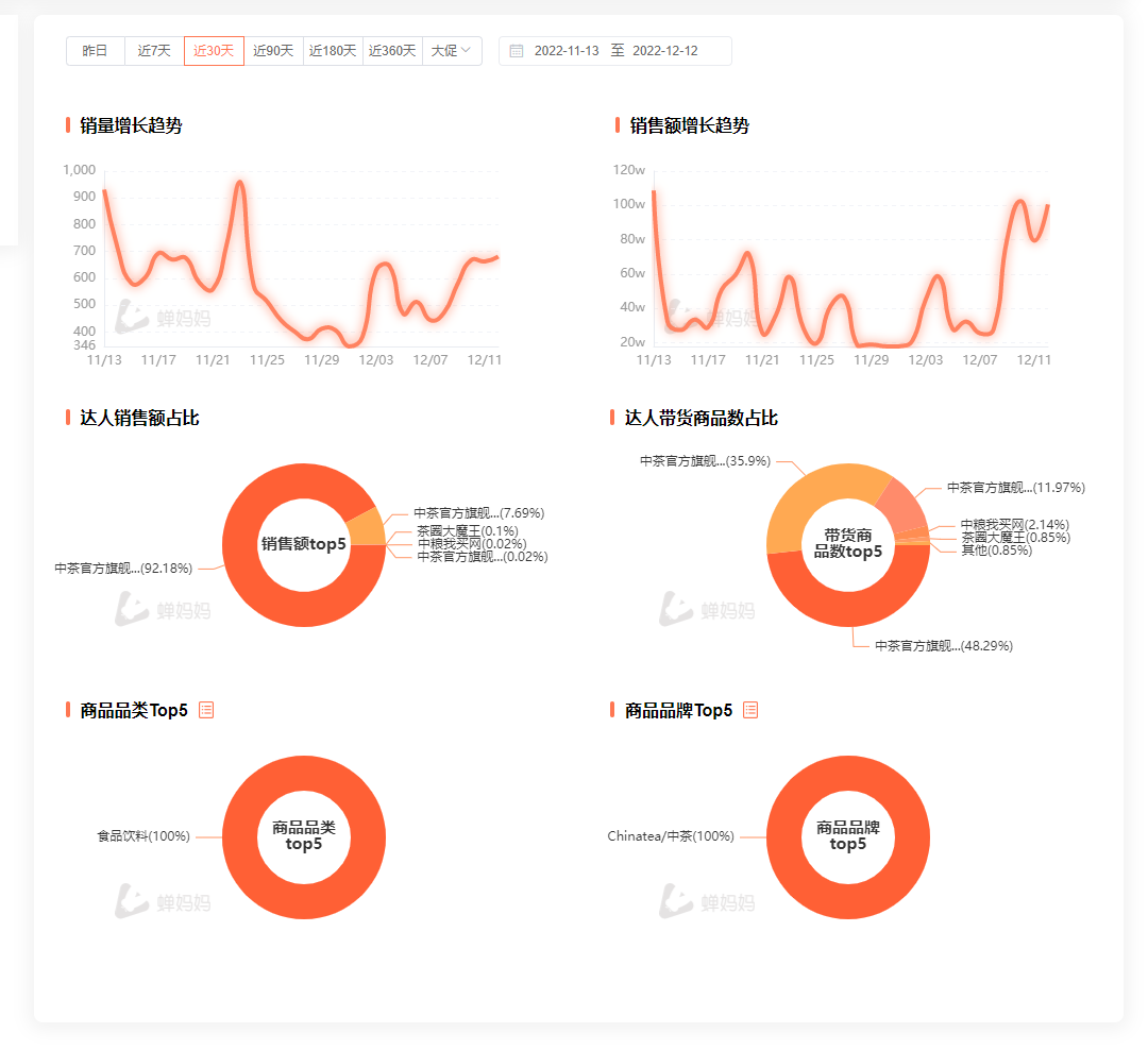
品牌共计关联了7个达人,5个开播,其中99.8%以上销售额产出自中茶官方旗舰店。

旗舰店:
店铺整体销量1000w-2500w,客单价775.9元。

销量和销售额增长趋势曲线并不同,非正相关趋势,可能是由于不同场次客单价差距大。

销售额前十sku均为普洱品类,这也是因为普洱单价偏高:

从销量上来看有4个sku是推广号带货,其余是主号带货,从整体来看两个号的销量相差不多,但是销售额差距较大,主要是受品类价格的限制。

二、直播间引流/触达渠道
- 主页预约直播通知;
- 粉丝——>36.42%;
- feed流推荐——>18.25(需提升);
- 千川投放/dou+;
- 短视频——>2.2%(还有优化空间);

三、讲品
官旗号:
①重点推普洱和黑茶,客单价比较高,节奏较快;
②重点介绍产品口感、产品价值和收藏价值,以及送礼等场景,针对中茶的不同系列普洱做针对介绍,用户更能选择到合适自己的普洱,主播有自己讲品过品节奏,不被直播用户左右。
推广号:
①重点推白茶,客单价在百元左右,节奏比较慢;
②重点介绍产品品类,饮用口感,茶饼展示能,细节拉满,并且会根据用户购买意向给大家推荐讲解商品、调整自己的讲品、过品节奏。
四、留存
抽福袋:评论互动即可参与抽奖,提升直播间用户停留,拉停留模型,增加系统推流。
福袋是5g的试饮茶,缺乏吸引力,且福袋话术没变,由于直播间互动率会考核不同文案,因此建议这里可以每次放福袋的时候修改一下评论话术,并调整一下福袋产品。
五、转化策略
1、组品层面
①开场先用福袋拉停留,提升直播间热度;
②主推利润品,次推爆品,同时爆品也是引流品,上架会注意控制节奏、放量;
③利润品主要选的是中茶具有知名度的几款:班章、冰岛、昔归,通过单品、组合等来增加sku,主要针对懂茶、藏茶的老客;
④爆品的选择:经典入门款,有知名度且性价比高,送礼自饮都比较合适的款,部分爆款既是爆品也是引流款;
2、促单策略
价格对比:日常价vs现价,突出价格优势;
限时秒杀折扣:价格优势+限时,刺激用户冲动消费;
拍一发二:在确保客单价、不损失产品自身价值的同时,给用户真正的折扣感,刺激转化;
六、私域承接
抖音生态私域粉丝群:
两个群均已满,二群要求对关注30天以上。

6
待优化的点
待优化的点1:直播话术优化
1)茶文化传播
今年中国茶终于申遗成功,大部分国人其实都对茶文化有向往和特殊情结,期待了解更多茶所蕴含的文化内涵,因此在直播间每当主播提到一些茶的产地、文化相关的内容时,用户都尤为感兴趣,因此可以适当增加此类的话术来提升用户的兴趣。
2)喝茶养生
2022年超过九成的中国消费者有喝茶的经历,保持每天喝茶习惯的消费者占47.5%,茶叶成为人们生活中的刚需。
随着健康养生观念的加深,63.3%受访消费者表示会选择喝茶来达到保健的目的。而普洱也是大家所熟知的一种具有一些功效性的茶类,茶多酚以及其他的一些微量元素更是益于健康,因此主播可以适当增加类似的话术,来提升用户的转化率。
待优化的点2:组品优化
组品上中茶已经有成熟的打法,不过针对年轻群体来看缺乏一款可以日常饮用的茶品,茶饼需要撬,存储和冲泡要求也高,建议可以开发一款适合年轻群体的茶饮,毕竟抖音内年轻群体在茶行业消费占比不小,可以通过测品来吸引一部分新群体。
7
待优化的点
1、开通其他品类直播间
中茶的直播间整体来看已经成熟完善,目前针对了主推品类,也是客单价比较高的品类:普洱、白茶设置了单独的官方直播间,整体客单价也远超其他同行。
这个玩法可以延续下去拓展其他品类直播间,比如:红茶、乌龙等系列产品。
另外近期中茶还开通了一个文化类的直播间,还在起步阶段就已经累积不少粉丝量,这个直播间可以通过品牌备注、产地介绍、茶的历史文化介绍、品类介绍等等,吸引精准用户,扩大品牌声量,提高品牌势能,后续可以直接在直播间内转化,也可以引流到其他的品类直播间。
2、改进产品质量、推动产品创新
中茶和其他传统茶一样,缺乏革新,传统包装+传统营销模式很难吸引到真正的爱茶消费者,需要进一步研究消费者的需求和变化,特别是研究新一代消费者的需求和偏好,以此调整企业的发展规模、产品方向和创新内容。
比如优化一些产品的包装设计(比如之前推出的故宫系列联名就大受年轻消费者喜爱),在产品包装方式上做优化(比如市面上将普洱做成金银球形式,存储冲泡都方便)
3、礼盒茶市场潜力大
现阶段而言,礼盒茶和高端白酒、香烟一样属于市场通货,送礼上来看既体现价值、文化内涵并且是健康的,对注重健康的现代人而言更具有发展的潜力。
目前部分茶叶礼盒商家将重心放在包装外观上,忽略了茶叶的品质,中国茶文化影响广且深远,中国消费者对于茶叶品质有着较高的要求,未来能够得到市场更多认可的将会是在茶叶品质上反复打磨的茶叶厂商。
在年货节期间如果推出一款外观、品质均有保障的高性价比的优质礼盒产品,在提升用户复购、直播间GMV的同时,从长远来看对品牌口碑也是一个正向影响。
可借助品牌影响力,品质优质把控以及价格优势,来抢占小罐茶的高端礼盒市场。(小罐茶性价比低、高端大师茶还遭遇了口碑翻车)
作者:橙子
来源:每日运营案例库
